SQL Server on VMware Performance Monitoring

Visibility into SQL Server on VMware performance

Unleash SQL Server on VMware performance

Running SQL Server systems on top of VMware? SQL Sentry provides a unique view of resource utilization for VMware hosts. Analyze network, CPU, memory, and storage performance for VMware hosts and their virtual machines (VMs).

SQL Sentry gives you visibility between the host layer and the guest layer, and presents key virtualization metrics.

VM-level resource utilization

VM-level resource utilization

Identify VMs using the most resources at a glance. The SQL Sentry performance dashboard displays a breakdown of how each server resource is used by VMs.

Ready time and co-stop

Ready time and co-stop

Easily view the VMware measurements for ready-time percentage and co-stop percentage relative to CPU usage. With this view, you can quickly determine whether a CPU is overcommitted or VMs need to be right-sized.

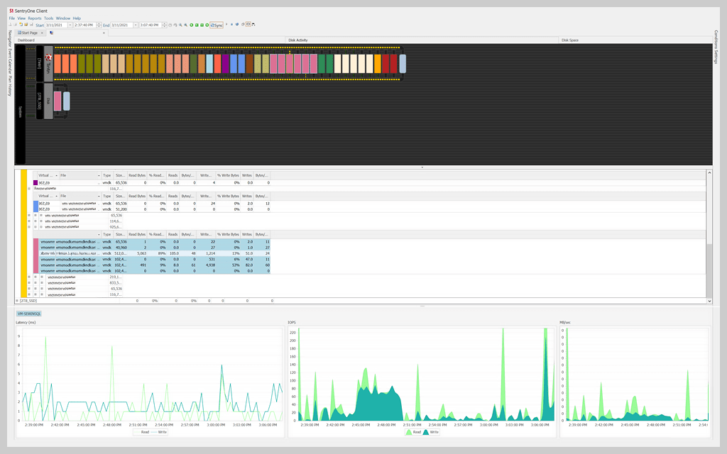
Disk activity and disk space views

Disk activity and disk space views

Get a view across both the database server and the virtual storage resources to truly understand I/O performance for the combined environment. The disk activity view is particularly helpful for DBAs who typically have only the view of storage performance from their database servers.

And, easily determine which virtual machines are using the most disk space through SQL Sentry's graphical view of storage capacity.

Tintri storage integration

Tintri storage integration

Get an end-to-end view of performance across the application stack and the underlying virtual infrastructure, including Tintri VM-aware storage. The dashboard shows the performance differential of SQL Server, Windows, Hyper-V, and Tintri storage layers over time for efficient root cause analysis.

Get started with SQL Server on VMware performance monitoring

SolarWinds SQL Sentry

  • Fast root cause analysis

  • Visibility across the data estate

  • Deep, actionable performance metrics with easy deep-dive capabilities

Let’s talk it over.
Contact our team. Anytime.
{#Contact Phone#}
{{STATIC CONTENT}}
{{CAPTION_TITLE}}

{{CAPTION_CONTENT}}

{{TITLE}}