Performance tuning for Enterprise Edition, Standard Edition, Exadata, and EBS.
Subscription and Perpetual Licensing options available
Database optimization takes two forms. One is quickly identifying bottlenecks, pinpointing their root causes, and prioritizing actions. Second, you need a solution to help you proactively optimize poor performing applications by highlighting hard-to-find issues before they cause big problems.
The effects of resources on database performance are key metrics to monitor and understand. DPA provides in-depth compute metrics including CPU, memory, disk, network, and more. Additional database-specific metrics are included, such as InnoDB read/write data for MySQL and DTUs for Azure SQL Database.
The combination of DPA’s anomaly detection powered by machine learning and advanced wait state analysis takes the guesswork out of performance tuning. Quickly identify the most impactful queries and inefficient workloads to improve application performance and improve overall database optimization.
With multi-dimensional database performance analysis, you have a centralized view into all variables affecting performance. From poorly written SQL to inefficient indexes, DPA identifies the culprits affecting performance.
Automated event and resource monitoring alerts notify you immediately when an issue is triggered. Drag-and-drop customizable email templates make notifications easy.
DPA processes all of the down-to-the-second data it accumulates 24/7 and provides expert advice via table tuning advisors. From query to index recommendations, DPA provides tuning advice along with the projected performance improvement impact.
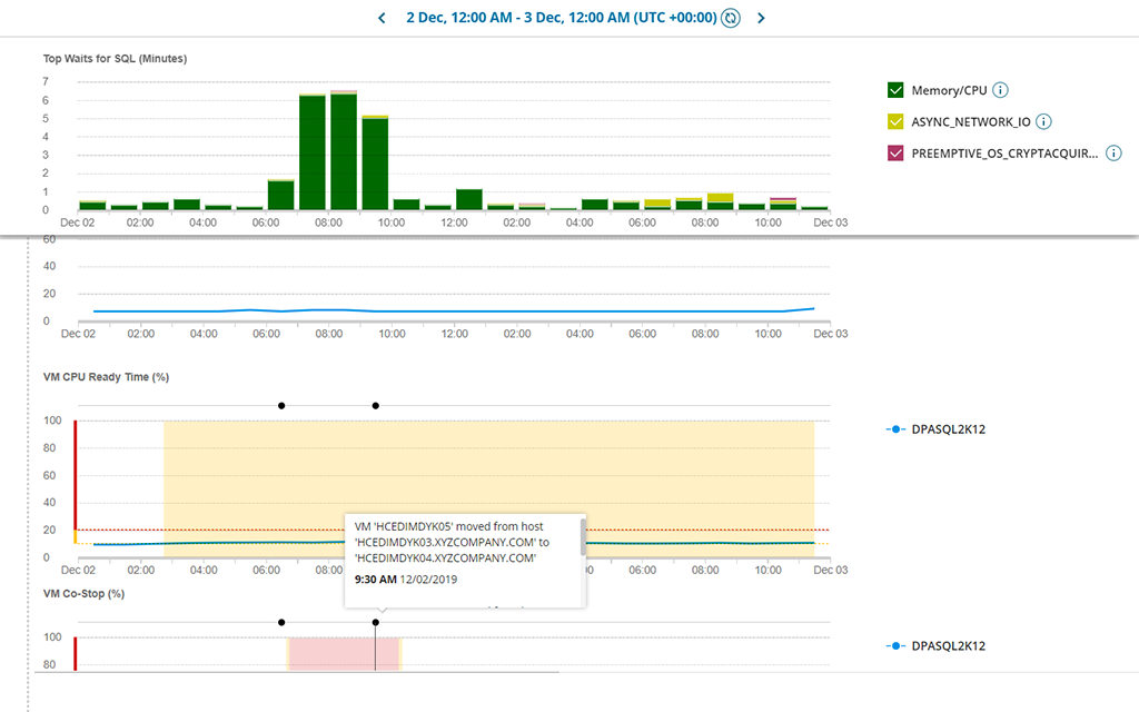
With DPA, you get VM level monitoring showing the overall health of the VM, such as CPU utilization, while host level analysis shows hard-to-find performance impactors like co-stop.
Database optimization takes two forms. One is quickly identifying bottlenecks, pinpointing their root causes, and prioritizing actions. Second, you need a solution to help you proactively optimize poor performing applications by highlighting hard-to-find issues before they cause big problems.
The effects of resources on database performance are key metrics to monitor and understand. DPA provides in-depth compute metrics including CPU, memory, disk, network, and more. Additional database-specific metrics are included, such as InnoDB read/write data for MySQL and DTUs for Azure SQL Database.
The combination of DPA’s anomaly detection powered by machine learning and advanced wait state analysis takes the guesswork out of performance tuning. Quickly identify the most impactful queries and inefficient workloads to improve application performance and improve overall database optimization.
With multi-dimensional database performance analysis, you have a centralized view into all variables affecting performance. From poorly written SQL to inefficient indexes, DPA identifies the culprits affecting performance.
Automated event and resource monitoring alerts notify you immediately when an issue is triggered. Drag-and-drop customizable email templates make notifications easy.
DPA processes all of the down-to-the-second data it accumulates 24/7 and provides expert advice via table tuning advisors. From query to index recommendations, DPA provides tuning advice along with the projected performance improvement impact.
With DPA, you get VM level monitoring showing the overall health of the VM, such as CPU utilization, while host level analysis shows hard-to-find performance impactors like co-stop.