Db2 Performance Optimization and Tuning Tool

Use intelligent analysis to identify and resolve Db2 performance issues
Starts at {#Product Price#} Get a Quote

Quickly identify what’s causing query performance issues using a Db2 query monitor

Quickly identify what’s causing query performance issues using a Db2 query monitor

Some of the most common questions a database administrator has to ask is, “Why is my query slow? Is it the database resources, a poorly written query, or index issues?” With so many factors at play, it can often be difficult to collect the information needed to address Db2 query issues quickly and easily.

SolarWinds® Database Performance Analyzer (DPA) is designed to display intelligent query analysis, wait-time analytics, and resource metrics in one click to help you get a fuller picture for Db2 performance tuning. With Database Performance Analyzer, you can navigate through an intuitive dashboard to get the answers you’re looking for to more easily tune Db2 queries.

Identify and address root causes of database blocking

Identify and address root causes of database blocking

Db2 deadlocks can seriously interfere with database performance. Database blocking locks can often be difficult to diagnose, especially if you don’t have a full picture of your database performance. How can you more easily know what process is causing the blocking or where the locking is occurring?

The Db2 performance tuning tool in SolarWinds Database Performance Analyzer can help you get to the bottom of database blocking faster by providing drill-down views of the root blocker and  waiters to help you keep your database tuning focused on improving the most critical queries. Db2 optimization tool insights can help you more quickly identify why performance is slow.

Resolve bottlenecks with current and historical analysis of Db2 performance metrics and queries

Resolve bottlenecks with current and historical analysis of Db2 performance metrics and queries

An important element of performance tuning Db2 queries is historical analysis. Understanding historical trends and referencing changes from the last day, week, or month can be important when it comes to resolving bottlenecks through Db2 performance tuning.

SolarWinds Database Performance Analyzer Db2 query monitor can help you quickly discover the cause of past issues by allowing you to drill into specific timeframes. You can also compare and analyze historic Db2 performance tuning against baselines to identify anomalies and issues more easily. By keeping track of historical trends and current performance data, DPA can help you discover the cause of past issues and be more proactive when it comes to Db2 performance tuning.

Get alerted as soon as Db2 performance issues are detected

Get alerted as soon as Db2 performance issues are detected

When it comes to improving Db2 query performance, knowing about database issues as soon as they occur can help you prevent further performance problems by acting fast. One of ways you can achieve this visibility is if you know about an issue as soon as your Db2 query monitor detects it. SolarWinds Database Performance Analyzer Db2 tools come with built-in intuitive, customizable alerting.

The Db2 tools in DPA are designed to proactively monitor your system health to help you identify trends before they turn into problems by correlating key statistics to create a better picture of the interactions between server health, query bottlenecks, and session statistics. When DPA detects an issue, the Db2 optimization tool is built to automatically send an alert following your preconfigured alerting guidelines to immediately inform the relevant stakeholders of the problem and provide the information they need to start tuning Db2 SQL performance faster.

Reduce your load using a Db2 optimization tool with agentless architecture

Reduce your load using a Db2 optimization tool with agentless architecture

SolarWinds Database Performance Analyzer doesn’t need to install any agent or software on the server you’re monitoring, which places less than a 1% load on each monitored database instance. DPA server software is built to be installed on a separate system (Linux, UNIX, or Windows server) to create the agentless architecture for the database instances. The DPA server is built to collect performance metrics from database instances across the multi-vendor environment you want to monitor and stores this data into a repository database, which makes the data available through a web-based interface and can allow for more complete performance visibility and effective Db2 performance tuning.
Get More on Db2 Performance Tuning
Do you find yourself asking...
  • What is IBM Db2?
  • What is Db2 performance tuning?
  • What metrics to monitor in Db2
  • How does Db2 monitoring work in DPA?
  • What is IBM Db2?

    IBM Db2 is a Relational Database Management System (RDBMS) created by IBM in 1983. Since its introduction, Db2 has been adapted to work with several popular operating systems including Windows, Linux, and UNIX.

    Like other relational databases, Db2 lets you organize data through indexes that can be accessed via queries. To make this process easier, IBM created the now-standard SQL (Structured Query Language) for accessing your data.

  • What is Db2 performance tuning?

    Since so much of Db2 performance revolves around queries performing effectively, Db2 performance tuning helps optimize your database to improve overall performance. Db2 performance tuning requires intelligent analysis of query slowness by utilizing wait-time analytics and historical trends to help you more quickly identify and resolve your biggest performance issues.

    As with many optimization efforts, IBM Db2 SQL performance tuning is often best performed using Db2 tools specifically designed to track key metrics to help you better understand potential database performance improvement and query tuning opportunities. For example, a Db2 optimization tool can help you more easily monitor and analyze SQL queries to answer questions like:

    • What’s causing query slowness?
    • Why is all this blocking occurring?
    • What changed in my Db2 database?

  • What metrics to monitor in Db2

    Monitoring Db2 performance involves keeping track of key metrics and understanding what those metrics can tell you about your database and query health. Some of the most important metrics to monitor in Db2 include:

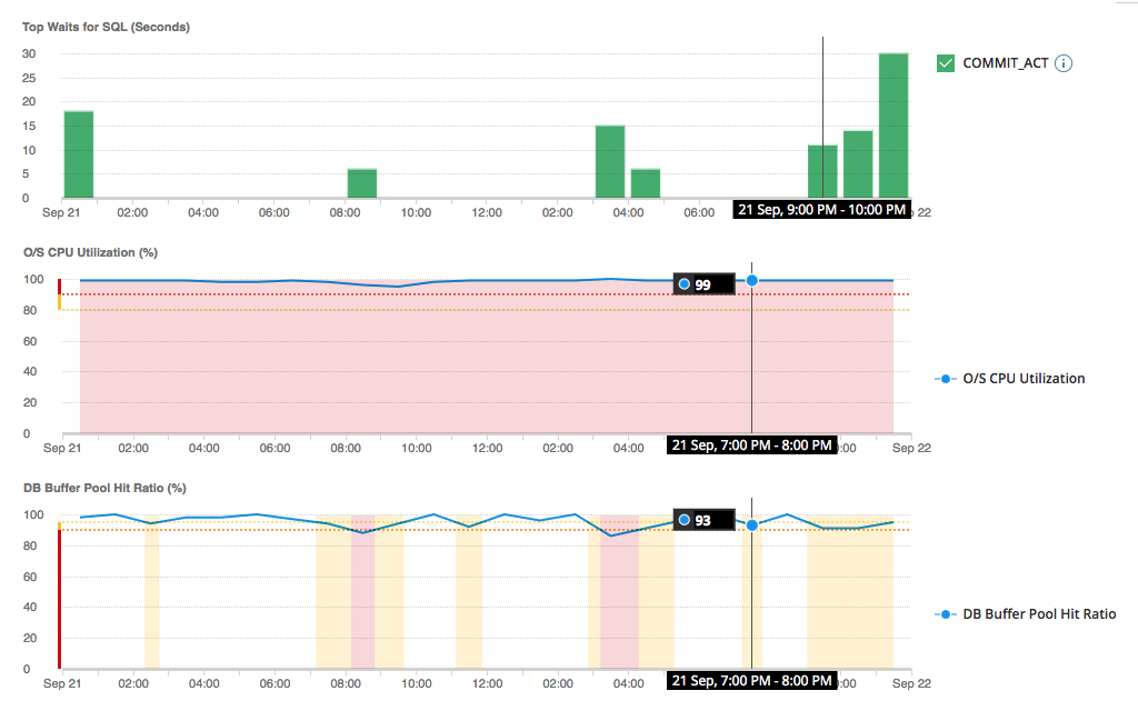
    • O/S CPU Utilization: This metric tells you the percentage of CPU being used and can help you detect potential bottlenecks and deadlocks.
    • O/S Memory Utilization: This metric tells you the percentage of system memory being used. If it’s high, you may need to increase physical RAM, reduce the server load, or change your configuration.
    • DB Buffer Pool Hit Ratio: This metric tells you the rate at which Db2 finds data in memory instead of reading it from a disk. Index optimization and query tuning are some of the best ways to increase your buffer pool hit ratios.
    • DB Package Cache Hit Ratio: This metric tells you the percentage of time Db2 finds an execution plan in the package cache.
    • DB Blocked Sessions: This metric tells you the number of sessions waiting on lock waits because another session is using a resource they need.
    • Connected Devices: This metric tells you the number of distinct client machines connected to your system.

    Several other metrics tied to query monitoring are an essential part of monitoring Db2. When queries are long-running, they may be experiencing problems that could lead to issues with Db2 performance. Understanding metrics like DB Physical Read Rate, DB Physical Write Rate, and DB Physical I/O Rate can help you find the queries waiting on specific events and better understand where to focus your query tuning efforts.

    However, manually monitoring these metrics can be overwhelming, especially when you’re monitoring Db2 as part of a larger environment. Also, some native management tools may lack the ability to provide a more holistic view of how your Db2 instances are performing in relation to other key elements within your infrastructure that can also contribute to database performance issues.

    Using a specialized tool like SolarWinds DPA to monitor Db2 performance can help you more easily resolve and proactively address issues before they affect Db2 performance. DPA is designed to go further than traditional Db2 management tools with the ability to provide increased visibility by correlating relevant context and common variables that can affect performance into a centralized view—such as response time, resources, SQL statements, and wait events/types—to help you more quickly identify metrics contributing to database performance issues.

  • How does Db2 monitoring work in DPA?

    SolarWinds Database Performance Analyzer is designed to make monitoring and optimizing Db2 performance easier, whether on-premises, virtualized, or in the cloud, from a single, customizable view.

    The DPA Db2 query monitor can track key metrics related to database performance to help you identify problems as soon as they arise, including issues with queries performing slowly, deadlocks, indexing issues, and more. As soon as Database Performance Analyzer detects a problem, the tool can automatically alert the proper stakeholders through a customizable alerting system. You can then navigate to the dashboard where information related to the problem is clearly displayed and begin troubleshooting the root cause.

    DPA Db2 monitoring features can help you:

    • Quickly identify what’s causing query slowness and the best tuning opportunities. DPA is designed to display query/plan analysis, wait-time analytics, and resource metrics with a single click for Db2 tuning opportunities. With anomaly detection powered by machine learning and advanced wait state analysis, DPA can help you quickly identify the most impactful queries and inefficient workloads to improve application and overall database performance.
    • Resolve the root cause of blocking. DPA helps you keep Db2 performance tuning focused on critical queries by identifying blocked queries with the highest wait times.
    • See past performance metrics, queries, and response times for historical analysis. DPA helps you discover the causes of past Db2 performance issues by drilling into specific timeframes, which you can compare and analyze the data to find issues more easily.

What is IBM Db2?

IBM Db2 is a Relational Database Management System (RDBMS) created by IBM in 1983. Since its introduction, Db2 has been adapted to work with several popular operating systems including Windows, Linux, and UNIX.

Like other relational databases, Db2 lets you organize data through indexes that can be accessed via queries. To make this process easier, IBM created the now-standard SQL (Structured Query Language) for accessing your data.

Close
What is Db2 performance tuning?

Since so much of Db2 performance revolves around queries performing effectively, Db2 performance tuning helps optimize your database to improve overall performance. Db2 performance tuning requires intelligent analysis of query slowness by utilizing wait-time analytics and historical trends to help you more quickly identify and resolve your biggest performance issues.

As with many optimization efforts, IBM Db2 SQL performance tuning is often best performed using Db2 tools specifically designed to track key metrics to help you better understand potential database performance improvement and query tuning opportunities. For example, a Db2 optimization tool can help you more easily monitor and analyze SQL queries to answer questions like:

  • What’s causing query slowness?
  • Why is all this blocking occurring?
  • What changed in my Db2 database?

Close
What metrics to monitor in Db2

Monitoring Db2 performance involves keeping track of key metrics and understanding what those metrics can tell you about your database and query health. Some of the most important metrics to monitor in Db2 include:

  • O/S CPU Utilization: This metric tells you the percentage of CPU being used and can help you detect potential bottlenecks and deadlocks.
  • O/S Memory Utilization: This metric tells you the percentage of system memory being used. If it’s high, you may need to increase physical RAM, reduce the server load, or change your configuration.
  • DB Buffer Pool Hit Ratio: This metric tells you the rate at which Db2 finds data in memory instead of reading it from a disk. Index optimization and query tuning are some of the best ways to increase your buffer pool hit ratios.
  • DB Package Cache Hit Ratio: This metric tells you the percentage of time Db2 finds an execution plan in the package cache.
  • DB Blocked Sessions: This metric tells you the number of sessions waiting on lock waits because another session is using a resource they need.
  • Connected Devices: This metric tells you the number of distinct client machines connected to your system.

Several other metrics tied to query monitoring are an essential part of monitoring Db2. When queries are long-running, they may be experiencing problems that could lead to issues with Db2 performance. Understanding metrics like DB Physical Read Rate, DB Physical Write Rate, and DB Physical I/O Rate can help you find the queries waiting on specific events and better understand where to focus your query tuning efforts.

However, manually monitoring these metrics can be overwhelming, especially when you’re monitoring Db2 as part of a larger environment. Also, some native management tools may lack the ability to provide a more holistic view of how your Db2 instances are performing in relation to other key elements within your infrastructure that can also contribute to database performance issues.

Using a specialized tool like SolarWinds DPA to monitor Db2 performance can help you more easily resolve and proactively address issues before they affect Db2 performance. DPA is designed to go further than traditional Db2 management tools with the ability to provide increased visibility by correlating relevant context and common variables that can affect performance into a centralized view—such as response time, resources, SQL statements, and wait events/types—to help you more quickly identify metrics contributing to database performance issues.

Close
How does Db2 monitoring work in DPA?

SolarWinds Database Performance Analyzer is designed to make monitoring and optimizing Db2 performance easier, whether on-premises, virtualized, or in the cloud, from a single, customizable view.

The DPA Db2 query monitor can track key metrics related to database performance to help you identify problems as soon as they arise, including issues with queries performing slowly, deadlocks, indexing issues, and more. As soon as Database Performance Analyzer detects a problem, the tool can automatically alert the proper stakeholders through a customizable alerting system. You can then navigate to the dashboard where information related to the problem is clearly displayed and begin troubleshooting the root cause.

DPA Db2 monitoring features can help you:

  • Quickly identify what’s causing query slowness and the best tuning opportunities. DPA is designed to display query/plan analysis, wait-time analytics, and resource metrics with a single click for Db2 tuning opportunities. With anomaly detection powered by machine learning and advanced wait state analysis, DPA can help you quickly identify the most impactful queries and inefficient workloads to improve application and overall database performance.
  • Resolve the root cause of blocking. DPA helps you keep Db2 performance tuning focused on critical queries by identifying blocked queries with the highest wait times.
  • See past performance metrics, queries, and response times for historical analysis. DPA helps you discover the causes of past Db2 performance issues by drilling into specific timeframes, which you can compare and analyze the data to find issues more easily.

Close
“SolarWinds DPA excels in database performance visualizations—aiding in faster problem solution and increased database performance.”
Peter Kessler
IT Manager
Saddle Creek Logistics Services

Engage in more effective Db2 performance tuning

Database Performance Analyzer for Db2

  • Focus on response time to identify bottlenecks and understand where the database spends time.

  • Identify query issues for targeted Db2 SQL performance tuning.

  • Monitor key metrics to identify issues before they impact end users.

Let’s talk it over.
Contact our team. Anytime.
{#Contact Phone#}
{{STATIC CONTENT}}
{{CAPTION_TITLE}}

{{CAPTION_CONTENT}}

{{TITLE}}